废气工艺流程图合集
1、床式RTO 处理高浓度有机废气
▼

2、分子筛-RTO法 处理涂装废气
▼

3、催化氧化炉处理中高浓度有机废气
▼

4、旋转RTO法 处理高浓度有机废气
▼

5、生物滤床 处理污水挥发废气
▼

6、吸附回收法 处理化纤废气
▼

7、生物填料塔处理水溶性废气
▼

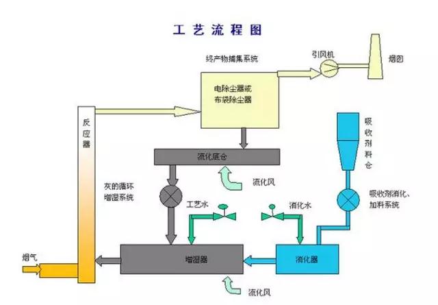
8、氧化镁法脱硫工艺
▼

9、新型垃圾焚烧双尾气处理系统
▼

10、臭气净化工艺流程框图
▼

11、复方液吸收法处理低浓度苯类有机废气工艺流程
▼

12、含苯废气处理工艺流程
▼

13、水浴清洗工艺加活性炭吸附工艺
▼

14、塑胶废气治理工程工艺流程图
▼

15、涂装烘干废气处理工艺
▼

16、吸附浓缩+催化燃烧组合工艺
▼

17、液体吸收塔废气处理设备工艺流程
▼

18、不含尘的有机废气处理
▼

19、煤气处理工艺流程图
▼

▼


22、循环流化床脱硫技术工艺流程图
▼

23、生物法处理有机废气
▼

24、回收与生铁公司烧结机旋转喷雾干燥
▼

▼

26、危险废物无害化处理
▼

27、热解焚烧炉
▼

28、污泥干燥处理系统
▼

29、发电锅炉
▼

30、医疗废弃物焚烧
▼

31、城市废弃物热解气化装置
▼

32、弃物焚化余热回收锅炉
▼

33、逆流回转焚烧炉
▼

34、多晶硅尾气干法分离回收工艺流程图
▼

35、沉降、冷却工艺处理生产废气
▼

36、柴油发电机尾气处理工程技术
▼

37、漆包线废气处理方案及工艺
▼
38、深度净化装置
▼

39、有机废气治理工艺
▼
40、废气处理设备
▼

41、多效生物床有机废气治理技术
▼

42、WQ YCR有机废气催化燃烧设备
▼

43、催化燃烧装置CO的去除
▼

44、RCO蓄热式催化燃烧装置
▼

45、印染行业定型机工作过程中产生的废气净化
▼

46、某制药厂除臭工艺流程图
▼

47、三相多介质催化氧化废气处理技术工艺流程图
▼
48、石灰浆中和+活性炭喷入袋式除尘器的组合工艺
▼
49、酸性废气处理
▼

▼
51、活性焦烟气脱硫技术工艺
▼

52、电厂脱硫塔
▼

▼

54、海水脱硫技术
▼

▼

▼

▼

▼

▼

▼

▼

▼

▼

▼

▼

▼

▼

▼

▼

▼

▼

▼

▼

▼

▼

Copyright © 2014-2020 全国免费月抛app推荐_全国叫妹子兼职平台 流量. All rights reserved.
电话:探索全国同城空降,了解同城约茶服务app
地址:同城附近交友app软件_全国空降约app软件_同城药炮的免费平台_全国楼风信信息粤ICP备19136326号
技术支持:珠海网站建设